门店越开越多,财务对账却成了“拦路虎”?业务增长的同时,服务器成本是否也会同步攀升?CRMEB连锁多门店系统v4.0,直击连锁经营两大痛点,即将带来微信服务商分账与PHP 8.0框架升级——让资金分账自动高效,让系统运行提质增效,为品牌规模化扩张扫清障碍。
作为坚持高效迭代、专注研发高品质电商系统的CRMEB,一直以来都坚持践行“利他、感恩、学习、真实、共赢”的企业价值观,致力于通过更稳、更精、更成熟的产品与持续的功能进化,赋能企业实现数字化经营跃迁。

CRMEB连锁多门店系统作为一款专为品牌连锁企业打造的S2B2C+O2O数字化经营解决方案,集供应商管理、平台统筹、区域运营、门店管理、库存同步及智能导购于一体。它不仅能助力品牌实现“千店如一”的高效运营管理,更赋能门店具备“一店千面”的精准营销能力,真正打通线上线下商业闭环。
此次的v4.0版本,是我们在技术架构与财务体系上的双重突破,希望为连锁品牌数字化经营提供更具竞争力的数字化工具。接下来,让我们一起来看看v4.0将带来哪些内容!
一、微信服务商分账
全新微信服务商分账功能,为连锁门店的资金管理提供了标准、合规且自动化的解决方案。让平台与门店之间的分账不再繁琐,资金流转清晰透明,每一笔交易都尽在掌握。
总部灵活启控:总部可一键开启服务商分账功能,完成基础配置后,各门店可自主提交进件资料,流程清晰,权责分明。

门店自主进件:门店在后台即可轻松录入进件信息,提交微信审核。审核通过后,分账流程即可自动触发,省去人工核算对账的烦恼。


分账明细可溯:分账订单页面记录着参与分账订单的详细分账数据。如果遇到分账失败,系统将明确提示失败原因,并支持“立即分账”重试,确保资金最终准确到达。

专属收款通道:为已开启自动分账的门店生成专属收款二维码。用户扫码付款,款项将直接进入门店商户号,资金流向更清晰。门店订单列表增加收款订单页面,总部可针对收款订单设置手续费,用户扫门店收款码付款后,平台可从中抽取手续费。

二、PHP 8.0升级
完成系统底层PHP8.0版本升级,从技术底层优化系统性能,大幅降低服务器资源消耗,有效节省商家运营成本;同时进一步增强系统的稳定性和可靠性,减少系统故障,保障连锁门店日常经营的连续高效运行,为大流量、多门店的业务场景提供更坚实的技术支撑。
三、财务模块升级
平台财务
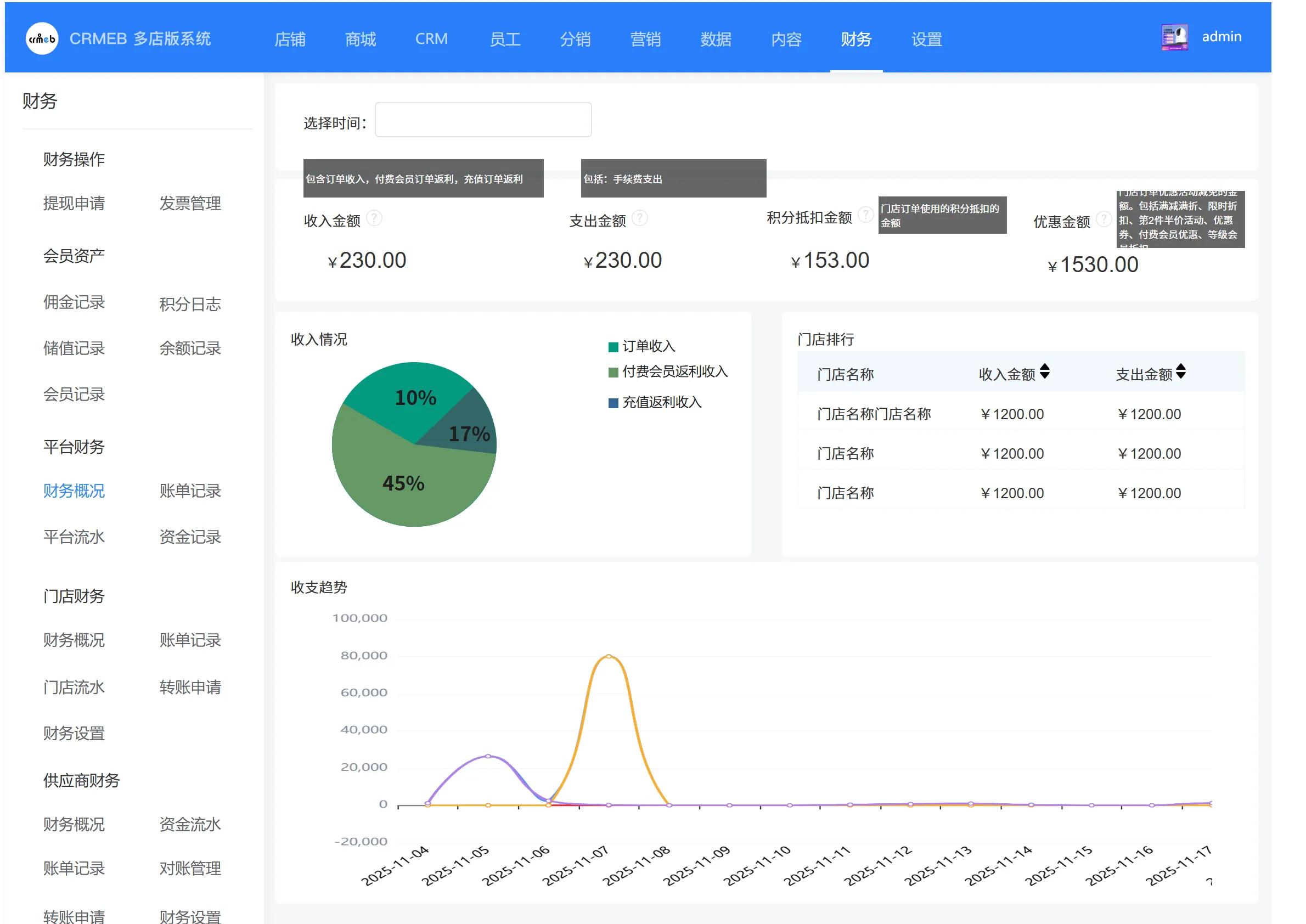
新增财务概况:总部可查看商城收入支出、储值信息、优惠金额等核心数据,同步展示收支趋势,实时掌握商城整体财务状况;

新增交易明细:完整记录微信、支付宝、余额、线下支付等全渠道收款状况,精准追踪每一笔订单的平台资金转入转出明细。

门店/供应商财务
新增财务概况统计:平台端可查看所有门店的收支、优惠数据及收支趋势,门店端则能查看本门店的财务概况,助力管理人员及时精准掌握财务信息;

新增对账管理:按确认收货时间进行日、周、月账单统计,门店可快速与平台完成对账,提升对账效率;
优化门店/供应商流水页面:新增支付渠道金额统计功能,清晰展示各渠道收款金额,资金来源一目了然。

会员资产管理
新增红包明细页面,记录每一笔红包的发放金额、关联用户、交易时间,精准追踪红包去向,让会员资产相关的优惠支出可查可核。

四、订单优化
1. 订单状态与列表优化:分单发货、部分退款同意后,订单将分单展示,状态更清晰;订单列表升级为卡片样式,可展示更多订单信息,查阅更高效。

2. 订单详情全面升级:实现订单流程可视化,直观查看订单当前所处阶段;佣金金额明确展示,返佣情况一目了然;订单总价与优惠价拆分为独立模块,金额明细更清晰。

3. 售后逻辑精细化调整:预约商品仅支持未核销商品/数量申请售后;次卡、卡项商品未核销可全额退款,核销后仅支持未核销数量退款,已核销部分不支持退款,保障商家权益。
4. 配货单细节优化:赠品添加专属赠品标识,区分正价商品与赠品;新增实付金额列,配货单金额信息更完整。
五、优化功能
1. 门店端菜单结构调整
2. 门店主页分享出去的商品链接需要带门店信息
3. 次卡详情管理端与用户端增加核销次数显示
4. 抽奖类型为订单支付、订单评价时,增加抽奖条件设置。防止低价商品参与抽奖,商家亏损的情况发生
5. 秒杀时间优化。秒杀结束,等待下一轮秒杀活动时:显示距离秒杀开始时间
6. 优化:平台端支付配置需控制各个端。
7. 商品列表、商品选项卡增加综合排序、好评排序、新品优先、销量优先和价格排序的排序方式
8. 平台端、门店端核销记录页面增加统计数据:核销金额和核销笔数。显示本次核销的商品。增加导出功能
9. 满送活动,赠送商品时,商家可设置单次赠送的数量
10. (平台、门店、供应商)线下支付订单后台订单详情增加手动取消
11. 门店增加门店室内图上传,用于门店详情展示。
12. 门店端交班记录列表页增加导出功能。导出列表上交接班的详情数据
13. 交易设置页面,售后退款期限增加开关。
版本回顾
CRMEB多门店 v3.5正式发布: https://www.crmeb.com/ask/thread/72836
CRMEB多门店 v3.4正式发布: https://www.crmeb.com/ask/thread/70991
CRMEB多门店 v3.3正式发布: https://www.crmeb.com/ask/thread/68552
演示站
小程序演示:请使用微信扫码

H5端:http://multi-store.crmeb.net
PC端:http://multi-store.crmeb.net(请使用电脑浏览器打开)
管理后台:http://multi-store.crmeb.net/admin
账号:demo
密码:crmeb.com
门店后台:http://multi-store.crmeb.net/store
账号:demo
密码:crmeb.com
收银台登录:http://multi-store.crmeb.net/cashier
账号:demo
密码:crmeb.com
供应商后台:http://multi-store.crmeb.net/supplier/home/index
账号:supplier
密码:crmeb.com
提交bug、反馈需求,拿红包奖励:
您的每一次反馈,都代表着千万人的需求!CRMEB诚邀您共筑更稳、更精、更成熟的高品质电商系统!
若您对连锁多门店系统有任何建议、想法或功能需求,欢迎来下方评论区留言反馈👇👇,提交bug/诉说需求,都有可能获得红包奖励,期待您的声音,连锁多门店系统产品经理及负责人在这里等着大家。

